Documentation Index
Fetch the complete documentation index at: https://docs.quantbe.com/llms.txt
Use this file to discover all available pages before exploring further.
Essential Highlights for a Quick Start
The guide below offers a concise overview of key features and functionalities, allowing users to swiftly grasp the essence of QuantBe and its capabilities.Registration
Create your Quantbe account to get started in just a few clicks.

Start Component
Start your analysis effortlessly with the user-friendly Start Component.

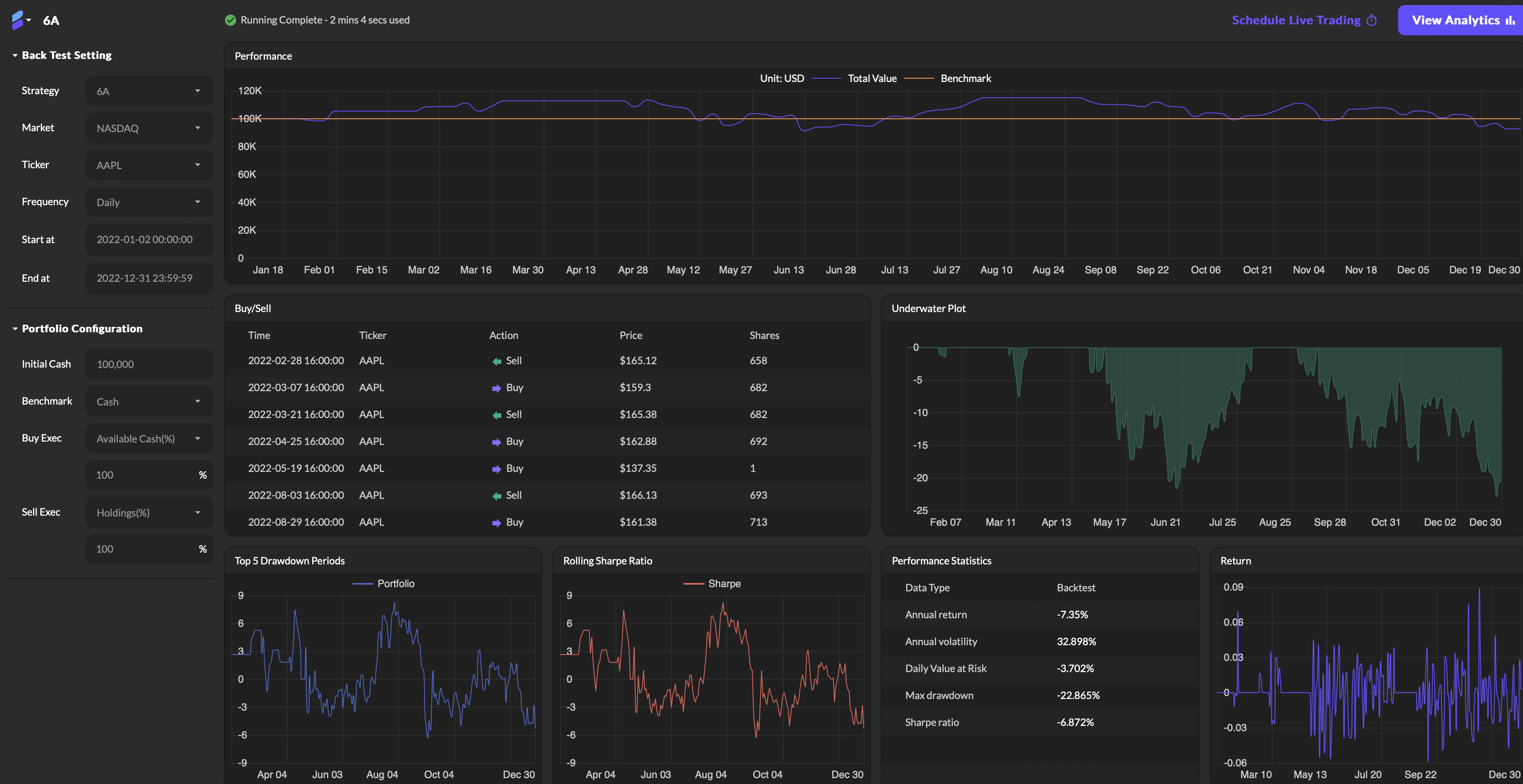
Backtesting
Evaluate your strategy against historical data to assess performance.

Live Trading
Assess strategy performance in real-time market conditions.

Strategy Functions
Craft your strategy by customizing functions to suit your trading needs.

Pattern Functions
Use Pattern Function for quick price trend analysis.
